* object
Connect Kakute h7 v2 with onboard computer using MAVROS
1. Hardware Solder

- Make a cable, one part is consisted of usb-to-UART cable, and another will be connected to VTX _lug
2. Install MAVROS
https://dev.px4.io/en/ros/mavros_installation.html
MAVROS (MAVLink on ROS) · PX4 Developer Guide
No results matching ""
dev.px4.io
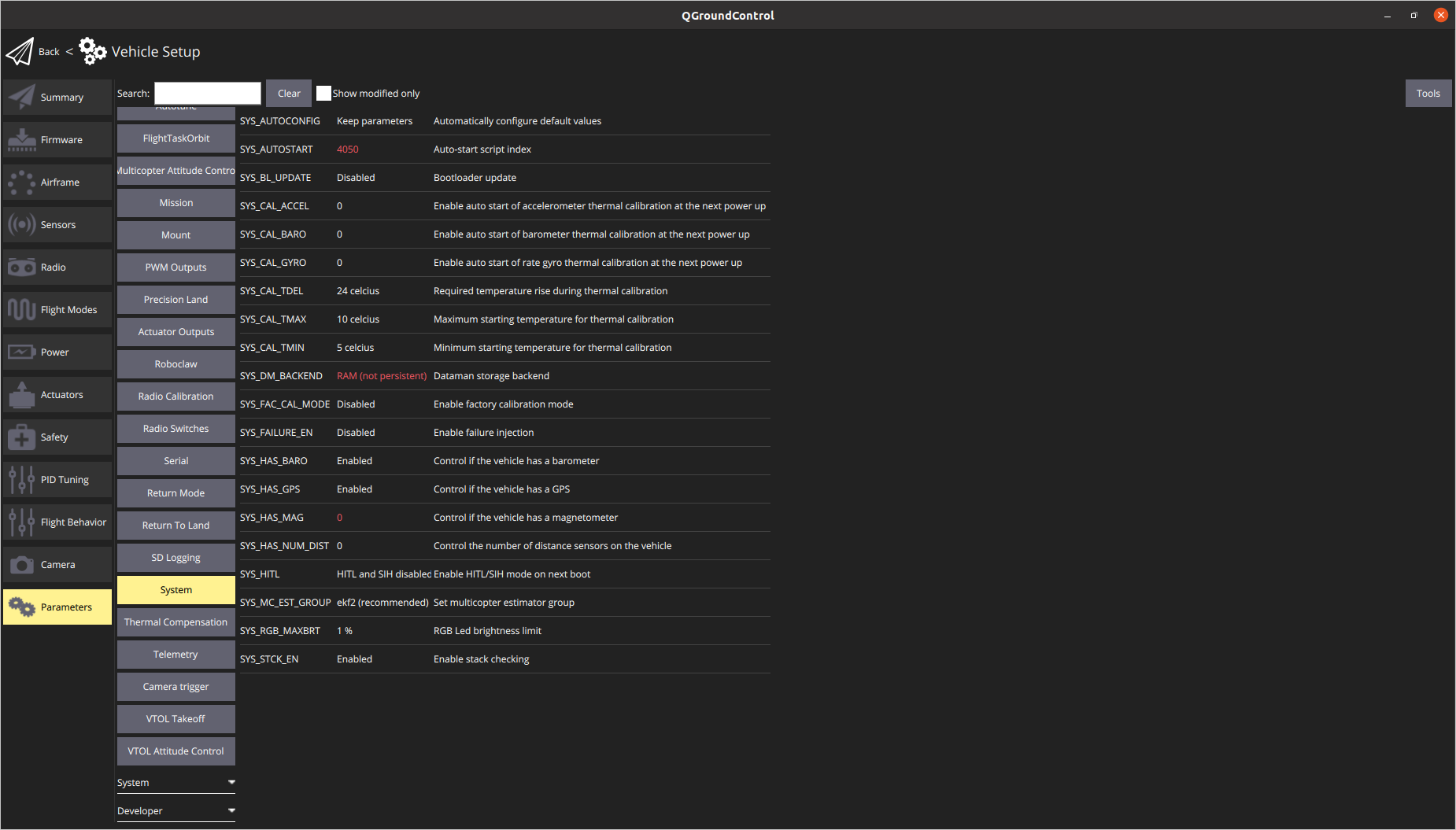
3. Change QroundControl Settings
Change baudrate to 921600 8N1

Three steps.
3.1. set MAV_1_CONFIG to TELEM2
and Reboot
3.2 Change MAV_1 params same with below picture

MAV_1_FORWARD : Enabled
MAV_1_RATE : 1200 B/s
3.3 set SER_TEL2_BAUD to 921600 8N1
4. Run mavros
Make sure mavros is running well by checking wheter state output is published.
rostopic echo -c /mavros/state
- You can use telem1 only for mavros if you use onboard computer
- So far, I can't find any of the telem2 port
5. set EKF2 to get vision pose
Enable EKF2 by
setting SYS_MC_EST_GROUP to EKF2

we will use EKF2_EV_CTRL instead of EKF2_AID_MASK
https://docs.px4.io/main/en/advanced_config/parameter_reference.html
Parameter Reference | PX4 User Guide
docs.px4.io


* TODO
- Buy (at least) one more kakute h7, and test with another flash file, using gps port.
reference
https://github.com/PX4/PX4-Autopilot/issues/19986
If kakute H7 can use EKF2? · Issue #19986 · PX4/PX4-Autopilot
I want to know if kakute H7 can use EKF2,I tried to use t265 indoor positioning flight, but I couldn't find the parameter setting of EKF2.There are only two parameters:EKF2_MULTI_IMU andEKF2_MULTI_...
github.com
'Drone' 카테고리의 다른 글
| [Drone] SiK radio pairing(페어링) 방법 (0) | 2023.01.16 |
|---|